Data Center Platform

Flexible & Automated by Design

Unified Management

Integrated dashboard design with console and monitoring..

DDoS Defense

Baked-in defense for enhanced website/app protection.

User Focused

Auto Provisioning helps to provide a predictable experience.

Tailored Servers

Flexible for self-managed, with partner, and managed.

Data Center Dashboard

  • Dashboard
  • Features
Dashboard

Auto Provisioning

Dedicated IP

Server Monitor

DDoS Protection

VNC Console

Private Sharing

Features

Tailor your Server OS

- Guided Install & Setup.

- Easy to view progress.

LoneSync Data Center VM OS Dashboard

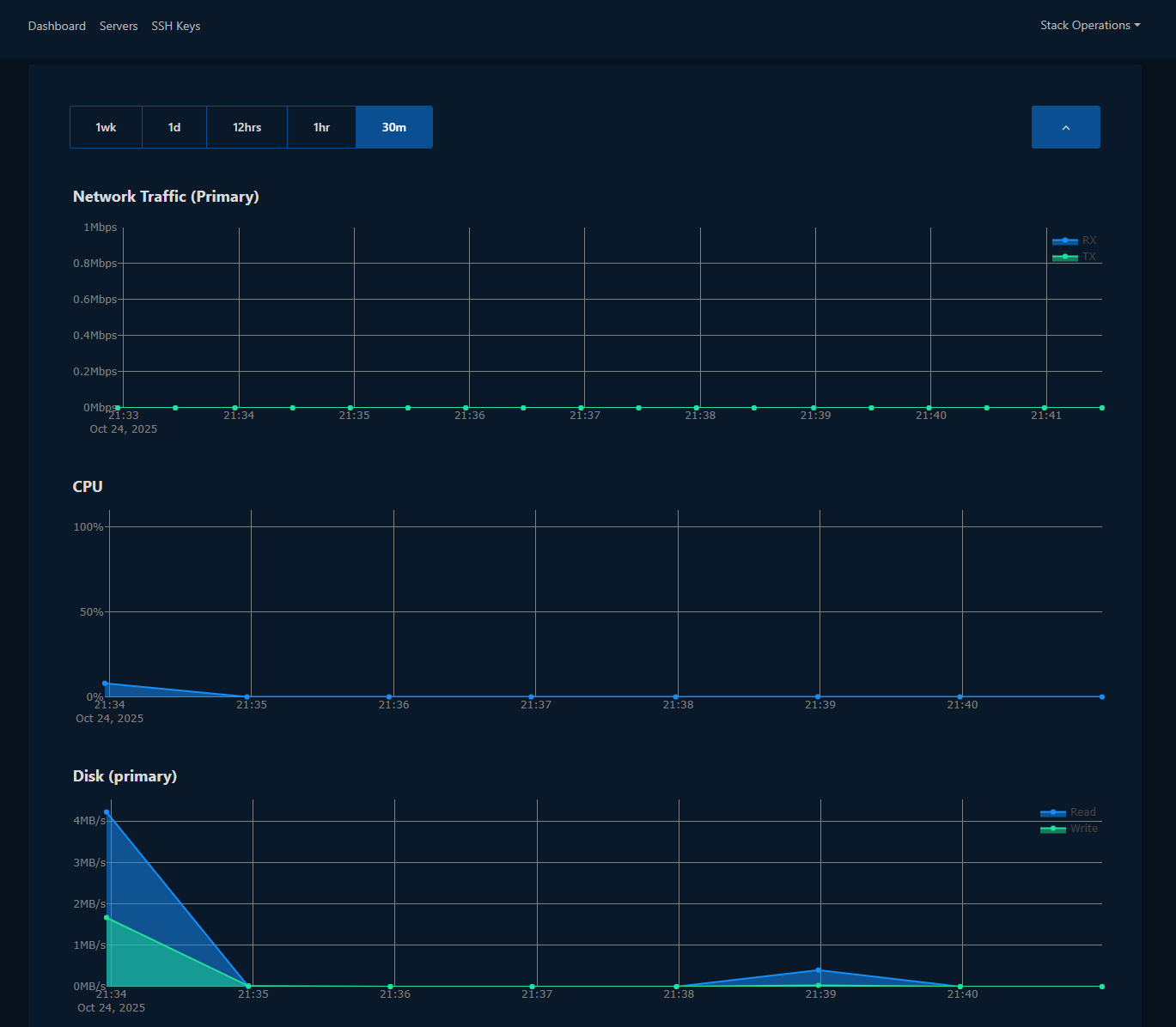
Monitor Server Stats

- Visual & Real-time.

- Easy to view load.

LoneSync Data Center VM Monitoring Dashboard

Server Protection

- Protect from accidental rebuild, reformat or deleting a server.

LoneSync Data Center Protect Server Dashboard

Boot Type

- Easily Activate UEFI

LoneSync Data Center VM UEFI Dashboard

Enable VNC and Access Server Console Anytime

- Enable and Disable.

- Automatic Setup.

LoneSync Data Center VNC Console Dashboard

Data Center Platform FAQ's

Can I start with lite plan and increase over time?

  • Yes – Flexibility is built-in by design, allowing for tailoring Data Center services.

Can a monthly plan be extended to Yearly later?

Yes – Monthly is ideal to get started and can be extended to a Yearly plan later as desired.

Is Solution Copilot available within Account Dashboard?

Yes – Within Dashboard use the Request option found on the left-side, here one can send in a request and communicate directly. Each request keeps a history of communication, so you can reference details in past requests as well.

Once a request is open, email replies are also available and will keep a history within dashboard.

Are Servers monitored and protected for Abuse?

Yes – keeping your Data Center as a whole safe and reliable are key to providing quality services. Therefore, an account can be suspended if abusing network services. Keeping your site/app clean is critical to keeping service uninterrupted.

Is Server still billed when stopped or powered down?

Yes – each still retains resources and therefore continues being billed.

Is there a Self Cancel option for each server?

Yes - each can be cancelled independently via the dashboard. Keep in mind that when cancelling, assure all data is backed up externally at another location. ALL DATA pertaining to chosen server will be removed upon Cancellation, including Backups and all configuration details.